レポートとインサイト
Braze で BrazeAI Decisioning Studio™ レポートを表示する方法について説明します。これにより、AI を活用した意思決定がキャンペーンにどのような影響を与えるかを理解できます。パフォーマンスの測定基準からデータの健全性とシステムの変更まで、これらのレポートは、結果の理解、問題のトラブルシューティング、情報に基づいた意思決定に役立ちます。
前提条件
Braze で Decisioning Studio のレポートを表示するには、以下が必要です。
- Braze と BrazeAI Decisioning Studio™ の有効な契約がある。
- カスタマーサクセスマネージャーに連絡して、BrazeAI Decisioning Studio™ を有効にする。
- BrazeAI Decisioning Studio™ エージェントを保有している。
レポートの表示
Braze の Decisioning Studio エージェントの指標を表示するには、[AI Decisioning] > [BrazeAI Decisioning Studio™] と移動し、エージェントを選択します。

ここでは、パフォーマンス、インサイト、診断、タイムラインなどのレポートを表示できます。詳しくは、使用可能なレポートをご覧ください。
レポート日の変更
レポートを開いた後に、カレンダードロップダウンから新しい開始日と終了日を選択することで、期間を変更できます。

デフォルトの開始日を設定したり、常に除外する日付を選択したりすることもできます。除外日は、そのエージェントのすべてのレポートから除かれます。
日付を設定または除外するには、[設定] を選択し、デフォルトの日付を変更するか、必要に応じて日付を除外します。
![BrazeAI Decisioning Studio™の設定パネルを開封し、デフォルトの開始日を設定したり、特定の日付をレポートから除外したりするオプションを表示する。パネルには、[デフォルトの開始日] および [除外日] というラベルの付いた 2 つのセクションが表示されています。[除外日] には、横にチェックボックスが付いたいくつかの日付が表示されています。](/docs/ja/assets/img/decisioning_studio/reporting_set_exclude_dates.png?8cc952489fa1c42c8b850ecbae00c6f9)
利用可能なレポート
パフォーマンス
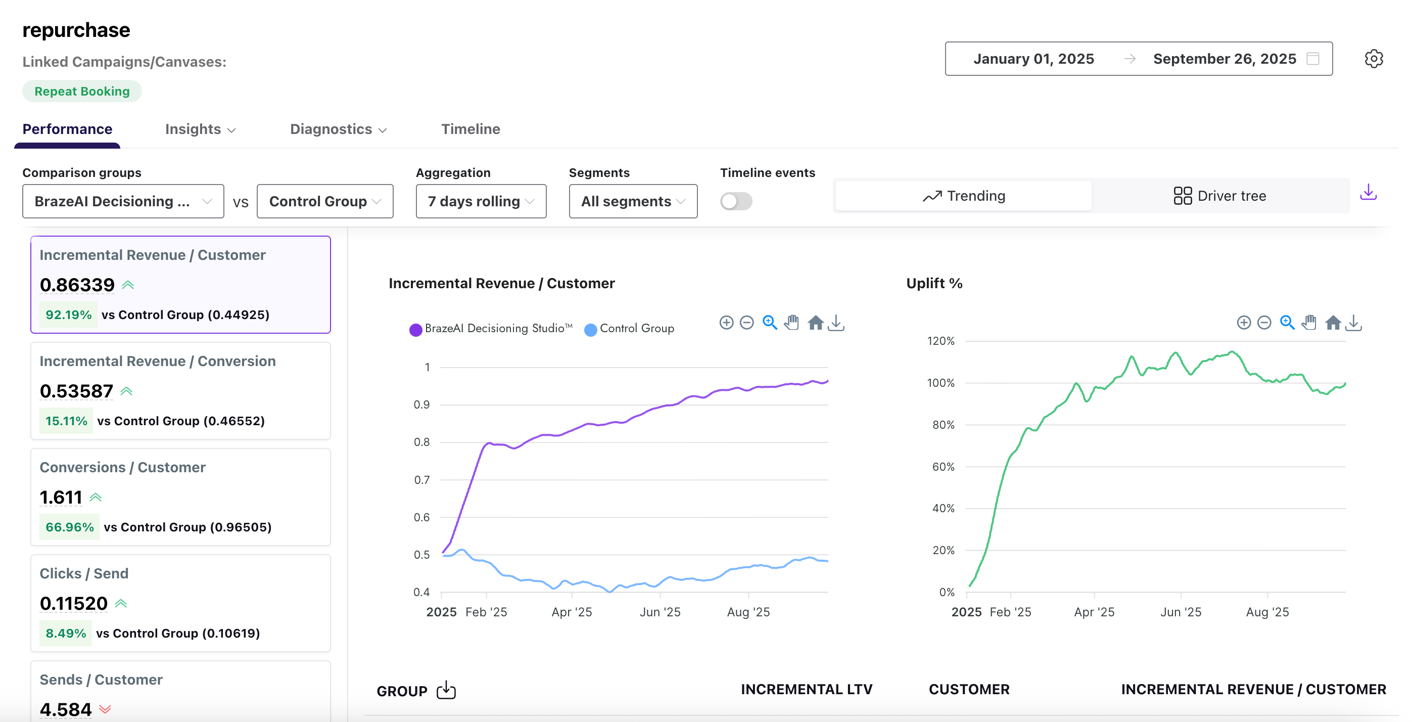
パフォーマンスレポートは、トリートメントグループ (Braze から) を 1 つ以上のコントロールグループ (収益など) と比較する、高度なエージェント指標を提供します。これは 2 つの異なるビュー、トレンドとドライバーツリーをサポートしています。
デフォルトでは、レポートはトレンドビューを使用します。このビューは、経時的な BrazeAI™ のパフォーマンスをコントロールグループと比較し、上昇の変化を追跡します。
![BrazeAI™とコントロールグループのパフォーマンスを経時的に比較した折れ線グラフを示すパフォーマンスレポートのトレンド表示。グラフには、[BrazeAI™] と [コントロール] というラベルの付いた 2 本の線が表示され、y 軸には上昇、x 軸には日付が表示されています。凡例は、各グループを色で識別します。](/docs/ja/assets/img/decisioning_studio/reporting_agent_performance_trending.png?f553d0cc40aa9b27cb2946e1d1cc5e65)
または、[ドライバーツリー] を選択して、キー値ドライバーがターゲット指標にどのようにリンクされているかを表示すると、それらの指標間の関係をより良く理解することができます。

2 つのグループ間のパフォーマンスを比較するには、ドロップダウンを使用して必要な比較基準を選択します。詳細については、次の表を参照してください。
| フィールド | 説明 |
|---|---|
| 比較グループ | レポートで比較したいグループ。 |
| 集計 | レポートが合計、平均、パーセントなどのデータをグループ化する方法。 |
| セグメント | Braze で作成したオーディエンスセグメント。 |
| タイムラインイベント | メッセージ送信数、開封数、またはコンバージョンなど、経時的に表示される特定のイベント。 |
インサイト
インサイトでは、SL やブロックの選択など、アクションバンクのさまざまなレコメンデーションのオプションがどのように生成されるかを示します。インサイトのレポートには、エージェント設定およびSHAP の 2 種類があります。
エージェント設定レポートは、季節的なトレンドを特定し、アクションバンクの選択肢の関連性を評価し、十分な情報に基づいて更新の意思決定を行うのに役立ちます。

このレポートの詳細については、次の表を参照してください。
| フィールド | 説明 |
|---|---|
| ディメンション | チャネル、キャンペーン、またはプラットフォームなどの結果を整理するために使用される属性。 |
| 比較グループ | レポートで比較したいグループ。複数の比較グループを NUM まで選択できます。 |
| パラメーター | 開封数、クリック数、コンバージョン率など、その属性に適用される指標。 |
| セグメント | Braze で作成したオーディエンスセグメント。 |
| オプション | アクションバンクから選択された具体的なレコメンデーションのオプション。 |
| 説明 | オプションが表しているものに関する短い説明。 |
| 選択した回数 | オプションが選択された頻度の合計数。 |
| 選択した時間のパーセンテージ | このオプションが選択された全選択のうちの割合。 |
SHAPsレポートは、SHAP(Shapley Additive exPlanations)モデルを使用して、各特徴や変数が推薦モデルにどのように貢献するかを定量化するのに役立つ。グラフの各点は 1 つの SHAP を表し、点の分布は機能の方向への影響の一般的な意味を表します。

診断
診断レポートには、アウトバウンドおよびインバウンドの 2 つのレポートタイプがあります。
アウトバウンド診断レポートには、オーディエンス全体で生成および有効化された 1 日あたりのレコメンデーションの量が表示されます。これを使用して、配信の問題を特定し、アクティベーションのスパイクまたはドロップを追跡し、メッセージが期待どおりに適切なグループに到達していることを確認します。
![アウトバウンド診断レポートは、さまざまなオーディエンスグループに対して、毎日生成され、有効化されたレコメンデーションの量をトラッキングし、折れ線グラフで表示する。グラフには、[生成済み] と [有効化済み] のラベルが付いた 2 本の線が表示されています。y 軸はレコメンデーションの数を表し、x 軸は日付を表しています。凡例では、各行を色で識別しています。インターフェイスには、グラフの上の期間とオーディエンスセレクションのドロップダウンフィルターが含まれます。](/docs/ja/assets/img/decisioning_studio/reporting_diagnostics_outbound.png?82c731d08f875c6af3d4e1925cbb5cdd)
インバウンド診断レポートでは、BrazeAI™ へのデータフィードの健全性を監視します。これは、アセットごとにファイル数、サイズ、行のボリュームなどの詳細を追跡し、予想どおりにデータが流れていることを確認し、問題がモデルやキャンペーンに影響を与える前にトラブルシューティングを行うのに役立ちます。
ドロップダウンを使用して、平均ファイルサイズやファイル数など、さまざまなグラフ指標を選択できます。

インバウンドレポートの各指標の詳細については、次の表を参照してください。
| フィールド | 説明 |
|---|---|
| データアセット | 配信されたデータセットまたはファイルの名前。 |
| 日付 | データを受信した日付。 |
| 最終の配信時間 | データが最後に配信された時刻。 |
| ファイル数 | 受信したファイルの総数。 |
| 最大ファイルサイズ (MB) | 受信した最大ファイルのサイズ (メガバイト単位)。 |
| 平均ファイルサイズ (MB) | 受信したすべてのファイルの平均サイズ (メガバイト単位)。 |
| ファイルの行数 | 配信されたファイルに含まれる行の合計数。 |
タイムライン
タイムラインレポートでは、パフォーマンス指標と共に、主要なイベントの視覚的な記録を提供します。これらのイベントには、モデル実行、設定変更、ガードレール更新などが含まれています。注釈は、上昇グラフと専用のタイムラインタブで直接表示されるため、履歴の変更を追跡する必要なく、すぐに結果の変化について状況を確認できます。

2 つのグループ間のパフォーマンスを比較するには、ドロップダウンを使用して必要な比較基準を選択します。詳細については、次の表を参照してください。
| フィールド | 説明 |
|---|---|
| 日付 | イベントが発生した日付。 |
| タイプ | システム更新、モデル実行、設定変更などのイベントのカテゴリー。 |
| ラベル | イベントに与えられた名前または識別子。 |
| 詳細 | イベントを説明する追加情報。 |
| グラフでの可視性 | イベントが関連するグラフに表示されるかどうかを示します。 |
GitHub でこのページを編集